辽宁铭朗科技有限公司是东北地区具有影响力的高低压、自动化和信息化系统制造与集成企业,......
电 话:0419-2705179
E-mail:2580108445@qq.com
污水处理厂自动化系统
随着我国城镇化的迅猛发展,污水处理厂的数量不断增加,如何能够有效的管理污水处理的过程,节约资源,提高经济效益成为重点关注的问题。
自控系统组态软件运行于污水处理厂中控室的计算机中,将所有工艺环节数据与控制数据进行采集,使用形象立体画面表现水厂工艺流程及各种数据,并对水厂进行相应的控制,同时实现对各种数据的分析处理。自控系统组态软件是每个污水处理厂的必需,对污水厂提高运行效率,降低运营成本、提高管理水平起着至关重要的作用。
目前大部分已建成的污水处理厂和所有新建的污水处理厂都建设自动化监控系统,自动化监控系统包括由PLC、仪表、控制柜组成的硬件控制系统和组态软件、数据库等监控软件系统。
系统架构
系统功能
• 实现对污水处理厂污水处理过程工艺和设备的集中可视化监视,将污水处理厂所有数据和状态直观的在上位机系统上显示,管理人员可以通过组态软件了解到当前水厂各个工艺过程状态,设备运行情况等;
• 对污水处理厂各种设备实现软件集中控制,节省现场操作所耗费的人力物力,提高工作人员的安全性。设备控制的同时能够看到所有与该设备状态相关的其他数据状态,保证控制的安全有效;
• 建立完整的历史数据库和报警事件数据库,解决目前目前大部分污水处理厂自动化水平低,设备运行安全问题较突出,生产运行管理和技术分析受技术条件限制较大的问题,有效的降低生产运营中的电耗、药耗等成本消耗,为事故分析和追忆提供依据,保证污水处理厂更加安全、可靠、经济地运行。
工程案例
案例分析
为进一步削减水环境污染物排放总量,提高污水处理设施运行效率和管理水平, 额尔古纳市全力推进污水处理厂提标改造工程建设,采用“混凝+沉淀+过滤”处理工艺,日处理10000立方米规模建设单元及附属设施工程,建有原水池、中水池和送水泵房、深度处理间等,输水管网给水管13.81千米。建成后的污水处理厂提标改造及再生水回用可以达到资源化利用,符合绿色环保理念。
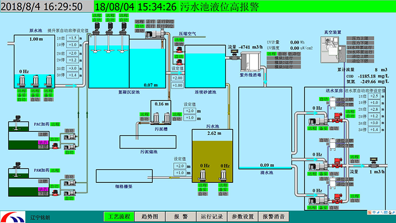
工艺流程图
监控软件提供丰富的人机界面,提供给工程设计、操作人员友善的操作界面,操作既方便又安全。图形界面要求美观、专业,同时支持位图和矢量图形的显示。动画效果制作简单,效果丰富。能够形象的表现现场的状态及动作。
实时曲线、历史曲线
操作员可通过菜单或按钮进入实时曲线画面或历史曲线画面,可选择需要的工艺参数查看实时曲线或历史曲线,可同时显示多条实时曲线,可对曲线进行放大或缩小,可任意选择需要查看的时间段。

报警
监控计算机的显示画面的顶部或底部应设置一个报警条。在报警条内显示**近三个报警未消失未被确认报警的详细内容,操作员通过画面切换选择报警表,报警表内显示中控操作站计算机中配置的所有报警列表及报警的详细内容。报警的详细内容包括:
• 报警的当前状态
• 每个“未消失”的报警发生时间
• 每个“消失”的报警发生时间及“消失”的时间
• 每个“已确认”的报警的确认时间和用户
参数设置
所有可以进行调整的参数具备在线调整功能。每个参数规定调整的上下限值,如果操作员选择了限值以外的数值,系统禁止接受并予以提示,所有参数的变化存储在PLC中。具有权限的用户才能对参数设定值进行修改。
上一条: 暂无
下一条: 智慧排水






